What happened in 2025 and what's planned for 2026?
Hello and welcome to this final (probably?) devblog of 2025!
A month ago I announced I wouldn’t be continuing my monthly summaries because of the time it takes me (see BlueSky and Mastodon threads about this). But why not writing a real devblog as a yearly summary, to talk about what’s planned for 2026, and basically to dump some of my ideas to you?
The year in stats
Spent time and projects
This wouldn’t be a summary written by me if there wasn’t stats and graph in it, right?
So let’s start with how I spent my time during the year, and compared to the previous years:
Open in a new tab to see more details
As a reminder, I’m only having free time (so, evenings, weekends, and Fridays since December 2024) to work on these projects. Also let’s ignore “Other” (basically any project accounting for less than 5h during the year), “Teaching” and “Freelance”.
You can see that 5 years after its release Extortion is still present in my activities. Indeed, not so long ago, I released a 5th anniversary update (detailed 5 years stats included in the announcement!). My other released game Alchemistry doesn’t show up here, and that’s normal, I didn’t release any update this year, because I wanted to delay it a bit so it aligns with the 4th anniversary. So you’ll probably see an update in March (if everything goes according to the plan! 🤞).
Still in the gamedev field, multiple other entries: Manufactur’inc (more on that project later), Logistik (my newly announced game), and GameJam time follow (take a look at my Honest Jam Entry, I had some fun working on this).
Outside of the gamedev field, you can see almost 75h (!) spent on maintaining/improving the server infrastructure behind my projects, and more than 75h spent on LUMEN, my personal assistant, since I’m in the middle of a full rewrite (you’ll probably see a devblog on this next year!).
Lots of stats, huh? Let’s talk about one final thing: I had more free time but seemingly worked less on the projects this year. Well, as I explained in one of the last Manufactur’inc devblog, the end of 2024 has been harsh psychologically, I was close to burn out and decided I would slow down on projects for my own mental health. Now, I feel better but I still keep the spent time within healthy boundaries.
Here’s a spent time by day, including my freelance work for the last years, so you see I definitely need to take time off sometimes 🤣 (Real holidays are the plan for 2026!)
Open in a new tab to see more details
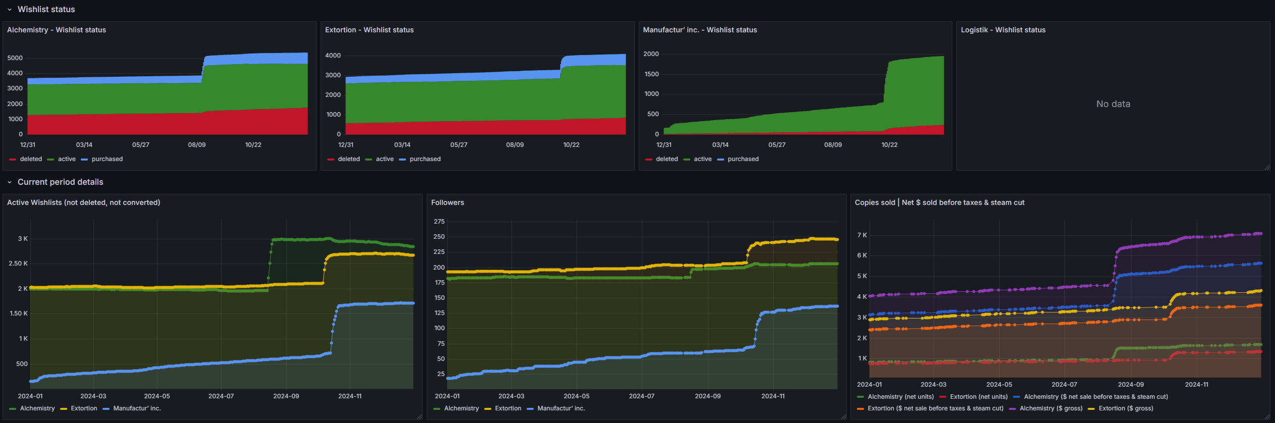
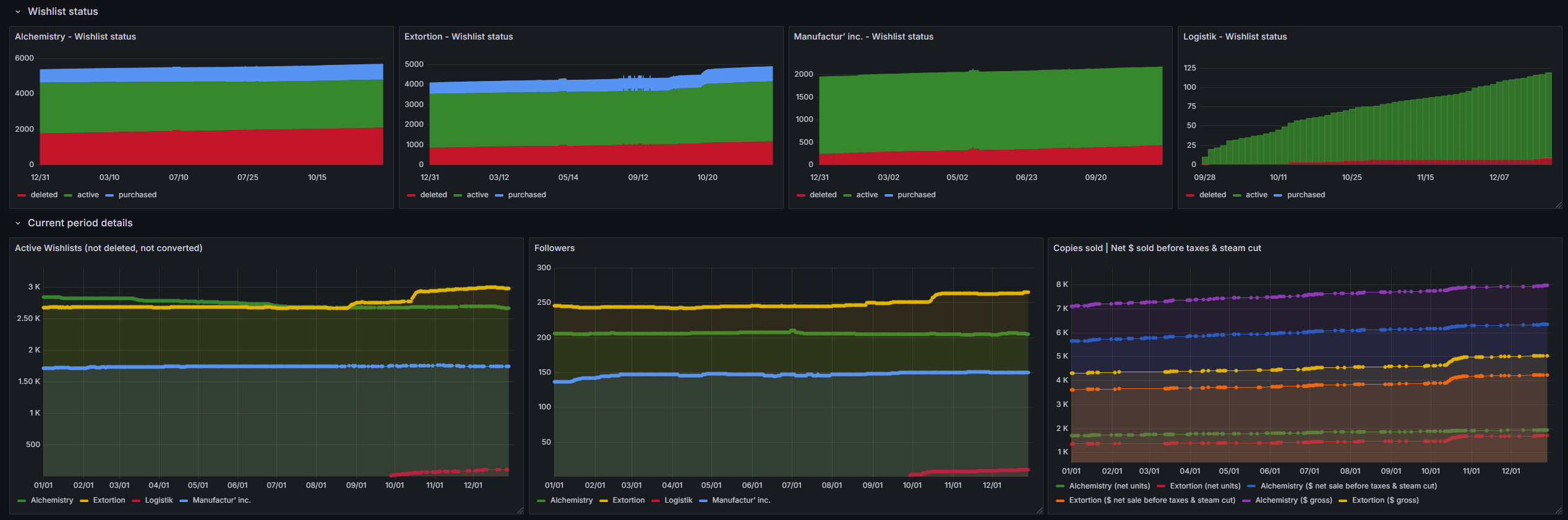
Revenues, wishlists
Let’s talk about the (kinda) hurting figures. In 2025 I had a lot less visibility than in 2024 since I wasn’t able to participate in the Wholesome Games celebration with Alchemistry (See 2024 blog about it!) and Programmer’s Day sale creators couldn’t get a Daily deal from Valve this year.
That happens, it’s okay. Also, my games are now released for ~5 and ~3 years, so seeing revenues decline is kinda normal.
To state real figures, Extortion sold for ~$735 (gross) down 48% from 2024 (~1.4k$); for Alchemistry that was $880 down 71% from 2024 (~3k$).
And because I like stats… graphs!
Open in a new tab to see more details
Versus 2024:
Open in a new tab to see more details
Highlights of the year
Some things I wasn’t able to talk in the previous points but that are worth talking about:
- I’ve been interviewed for the first time about my journey as a gamedev
- This whole devblog has been rewritten from the ground up using AstroJS, you can see the code on GitHub
- Dysnomia’s status page has been fixed
- I’ve sunsetted my oldest running website, dehash.me
- My 2D library behind most of my games have been fully rewritten in TypeScript and had tons of new features/improvements needed for Logistik
- My benchmark comparing Electron, NW.JS, Tauri and some other alternative is getting closer and closer to 2k stars on Github!
And of course, the funniest bug of the year:
2026 plans
Using other ways to create
I’m a long-time creative and love to create in various ways. By reading this devblog - or just if you follow me on my socials or Discord - you can see I write websites, games and other software.
But it’s not limited to that! Along the years, I’ve also tried 2D art:
3D Modeling:

And the subject of this chapter, writing. My first game, Galactae: Space Age Dawn has a huge lore behind it and I’ve written a few short stories, and even the beginning of a full book! If you’re curious, there’s the Prologue of this book (french only) and a recently written small side-story (french only too).
In 2026, I’m planning to go back to writing. I’m going participate in a challenge where I write one short story per week on a given theme. I’m going to share some on them on Discord and maybe on Bsky/Mastodon.
Holidays
Weird thing to put it here, I know, but an important goal is to have some real time off. As you can see in the 2025 stats, I only have 2 weeks of some kind of time off. And since I was at home, well, I still worked on my projects.
So the goal for 2026 is to have 5 full weeks off freelance/teaching. Some days will be used for conventions (more below), but most of them should be used for me to relax and do tourism! :)
That will be another good reason to spend time with my camera and take lots of cool pics!
Manufactur’inc
Manufactur’inc saw only 4 demo patches in 2025 and almost no marketing. That’s because I have one big issue: I don’t know what to do with this project. It’s a cool technical preview but has tons of gameplay issues and tons of probable server performance issues too.
So, while I don’t have any serious idea of the future of this project, it’s been put on hold in favor of my other games especially, Logistik.
Logistik
Logistik is the game I announced late 2025, it’s a cozy management and puzzle games about trains. Inspired by games such as Dorfromantik and the commonly minimalistic train/metro maps you can see all around the world, this game is made for me AND the player to relax.
I want to build the kind of game you’d play to relax that also give some satisfying vibe when playing.
Also, because I need a technical drive behind any of my projects, this is my first project 100% in TypeScript and the first project who’s going to use the workshop (if everything goes according to the plan!).
It’s probably going to be my main gamedev project for 2026. So if you’re interested, please, wishlist the game on Steam and share it to your friends!
Festivals, Sales, Conventions
Good news: There will probably be more (online) festival/sales during 2026 than in 2025. I already know I’m participating with 2 of my game to a festival in the first quarter. And more are probably coming!
For sales, I decided to slow down the rhythm of sale and not do a sale per month anymore, I’ll focus around festival, big steam sales and anniversaries :) (But still 6-8 discount per year!)
As for conventions, you’ll probably see me (for the locals) again at Virtual Calais in 2026, this is my local convention and I loved participating in 2024 😊 I’ll probably be a trade visitor in some big conventions as well (I’m thinking Nordic Games 2026 in Malmö and Gamescom in Köln).
Lumen & minor projects
My personal assistant is in the middle of a big rewrite as I wrote earlier and it will continue in 2026. The open goal is to finish rewriting everything next year so I don’t have to maintain 2 software in parallel anymore (and have a better software overall!).
You’ll see updates on some of my others projects as well, but they’ll probably be minor updates.
New devblogs
Since I don’t do monthly summaries anymore but still work close to 600 hours in the year on my projects, I have things to talk about. So I’ll write more devblogs in the future. I have a few ideas in mind already, and we’ll see when I have time (and motivation) to write them.
Final thoughts
Again, I want to thank anyone out there who’s supporting my work. Either by sharing, buying, or just putting a like on my silly bluesky/mastodon posts.
It’s also because of the lovely messages and reviews that I’m still here!
I wish a Merry Christmas, and a (future) happy new year to anyone reading this.
Elanis